Kryptovaluutta-valaat sijoittavat miljoonia 3 altcoiniin kesäkuun ensimmäisellä viikolla

  • Valas osti 108 278 ETH OTC:n kautta, mikä viittaa strategiseen keräämiseen ilman markkinahintojen nousua.
  • FARTCOIN näkee 9,5 miljoonaa dollaria valasaktiviteettia, uusien sijoittajien tullessa mukaan hintaan 1,04 dollaria, mikä osoittaa vahvaa lyhyen aikavälin kasvun optimismia.
  • HYPE saa suuntausta 6 miljoonan dollarin valaan ostoilla ennen suuria pörssilistauksia, viitaten hintaralliin, jota ohjaa PR ja niukkuus.

Kryptovaluuttamarkkinat kokivat merkittävää osallistumista valailta ja institutionaalisilta sijoittajilta kesäkuun ensimmäisellä viikolla kolmessa altcoinissa: ETH, FARTCOIN ja HYPE.

Nämä laajamittaiset osto- ja myyntitoimet heijastavat luottamusta näiden kolikoiden kasvupotentiaaliin ja voivat merkittävästi vaikuttaa markkinatrendeihin.

Ethereum (ETH)

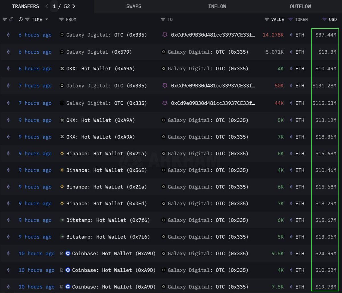
Lookonchainin tietojen mukaan instituutio tai valas teki suuren oston 108 278 Ethereumia (ETH), mikä vastaa 283 miljoonaa dollaria, OTC (over-the-counter) -kanavan kautta. Galaxy Digital OTC -lompakko suoritti tämän transaktion. Tämä lompakko nosti 89 000 ETH (arvoltaan 233,5 miljoonaa dollaria) pörsseistä edeltävien 12 tunnin aikana ennen kuin siirsi 108 278 ETH lompakkoon, jonka osoite on 0x0b26.

Ethereum whale bought $283 million through OTC. Source: TedPillows
Ethereum-valas osti 283 miljoonaa dollaria OTC:n kautta. Lähde: TedPillows

Tällä hetkellä tämä lompakko pitää hallussaan omaisuutta, jonka arvo on noin 365 miljoonaa dollaria. Kauppiaat käyttävät usein tällaisia OTC-transaktioita välttääkseen merkittävää markkinoiden volatiliteettia.

Tämä osoittaa, että instituutio kerää strategisesti ETH:ta, mahdollisesti valmistautuen tulevaan hinnannousuun. Tämä kolikko koki myös vahvimman kuuden viikon sijoitusjaksonsa sitten vuoden 2024, kun viime viikolla lisättiin 286 miljoonaa dollaria kasvavan institutionaalisen kysynnän keskellä.

ETH is approaching the apex of the triangle. Source: CryptoFaibik
ETH lähestyy kolmion huippua. Lähde: CryptoFaibik

Kirjoitushetkellä ETH:n hinta on 2 637 dollaria, nousua 1 % viimeisen 24 tunnin aikana. Kauppias CryptoFaibikin mukaan ETH liikkuu monivuotisessa symmetrisessä kolmiossa, joka on kehittynyt vuoden 2021 alusta lähtien.

“Kuukausittainen sulkeminen yli 3 500 dollarin vahvistaisi monivuotisesta kolmiosta irtautumisen,” CryptoFaibik jakoi.

Fartcoin (FARTCOIN)

FARTCOIN, meemikolikko Solana (SOL) -alustalla, houkuttelee myös merkittävää huomiota suurilta sijoittajilta. Lookonchainin tietojen mukaan kolme valasta osti 9,2 miljoonaa FARTCOINia neljän tunnin sisällä, yhteisarvoltaan 9,5 miljoonaa dollaria.

Nämä transaktiot viittaavat siihen, että ryhmä valaita on erittäin optimistinen FARTCOINin kasvupotentiaalista lähitulevaisuudessa.

FARTCOIN could hit $1.88. Source: Kriesz
FARTCOIN voisi saavuttaa 1,88 dollaria. Lähde: Kriesz

Kirjoitushetkellä FARTCOINin hinta on 1,08 dollaria, laskua 4,7 % viimeisen 24 tunnin aikana. Jotkut kauppiaat ovat kuitenkin melko optimistisia tämän meemikolikon pitkän aikavälin hinnasta.

Hyperliquid (HYPE)

HYPE, toinen nouseva altcoin, ei ole jäänyt valailta huomaamatta. OnchainLensin tietojen mukaan yksi valas käytti 6 miljoonaa dollaria kolmen päivän aikana ostaakseen yli 170 000 HYPEä. Tämä aggressiivinen kerääminen tapahtuu, vaikka HYPEä ei ole vielä listattu suurille pörsseille.

Kuten BeInCrypto raportoi, HYPEn arvon viimeaikainen nousu saattaa johtua hypeistä kauppiaan James Wynn ympärillä Hyperliquid-alustalla. Yhdistettynä suurten sijoittajien osallistumiseen tämä osoittaa vahvaa luottamusta HYPEn pitkän aikavälin potentiaaliin. Se voi viitata tulevaan hinnannousuun, erityisesti sen jälkeen, kun se on listattu Binance US:ään.

HYPE's chart. Source: AltcoinSherpa
HYPE:n kaavio. Lähde: AltcoinSherpa

Kirjoitushetkellä HYPE:n hinta on 36,59 dollaria, laskua 1,7 % viimeisen 24 tunnin aikana.

Valaitten ja institutionaalisten sijoittajien osallistuminen ETH:iin, FARTCOIN:iin ja HYPE:en kesäkuun 2025 ensimmäisellä viikolla on positiivinen merkki. Se heijastaa vahvaa luottamusta kryptovaluuttamarkkinoihin. Nämä suuret transaktiot viittaavat pitkäaikaisiin sijoitusstrategioihin ja voivat toimia katalysaattoreina tuleville hinnannousuille.


Lue tuorein kryptomarkkina-analyysi BeInCrypto, klikkaa tästä.

Vastuuvapauslauseke

Kaikki verkkosivustollamme olevat tiedot julkaistaan vilpittömässä mielessä ja ainoastaan yleiseen tiedottamiseen. Lukijan on toimittava verkkosivustomme tietojen perusteella täysin omalla vastuullaan.